



中贏罐式無負壓供水設備原理圖

中贏罐式無負壓供水設備現場圖片

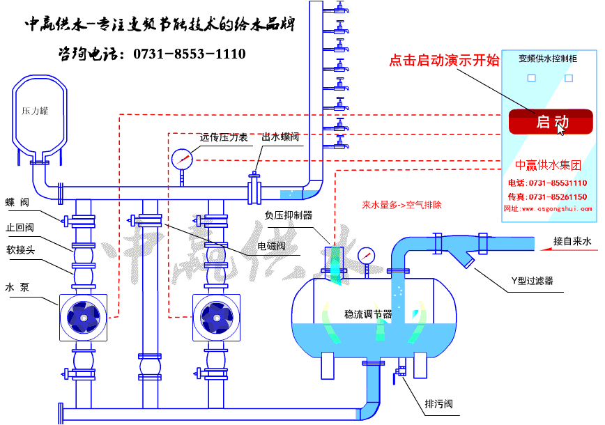
罐式無負壓供水設備結構圖

罐式無負壓供水設備安裝調試完畢,正常運行

中贏罐式無負壓供水設備

罐式無負壓供水設備不銹鋼配件

中贏罐式無負壓供水設備價格優惠,一控三設備

中贏罐式無負壓供水設備等待調試

地下室罐式無負壓供水設備正常運行

長沙中贏供水設備有限公司遠程監控室

中贏罐式無負壓供水設備工廠實況

罐式無負壓供水設備概述:
為了解決傳統生活供水系統中,設備二次供水過程中的污染問題和水泵的直接接入自來水管網產生的負壓問題,我單位創新研制開發了一代“中贏罐式無負壓供水設備”。該設備不但解決了地下水池的二次污染問題,還可以和純凈水設備配套,直接作為飲用水的增壓設備,可以在任何一個需要管網增壓的供水系統中使用。
中贏罐式無負壓供水設備工作過程:
1、 管網壓力高于或等于用戶壓力時
當自來水壓力高于用戶使用壓力時,旁路止回閥導通,由自來水直接供給用戶用水。
用戶壓力高于或等于設定壓力,變頻設備不運行,水泵處于停機狀態。
2、 管網壓力低于用戶壓力時
變頻設備開始運行,水泵處于開始運轉。
A、 管網流量大于等于用戶用水量時
若流量調節器內有空氣則壓力升高,又可以將多余的氣體排出流量調節器外。使流量調節器內蓄滿水,以備下次用水高峰時期使用。當流量調節器內蓄滿水后,安裝在流量調節器頂的負壓抑制器自動關閉,防止溢流。流量調節器內壓力恢復至自來水管網壓力。
若流量調節器內沒有空氣,流量調節器內壓力保持自來水管網壓力。
水泵提升壓力為用戶用水壓力與管網壓力之差。
即水泵提供揚程 = 用戶用水壓力—管網壓力
B、 管網流量小于用戶用水量時
流量調節器壓力降低,當流量調節器內壓力低于一個大氣壓時,安裝在流量調節器頂的負壓抑制器自動打開,使氣體進入流量調節器內,消除負壓。流量調節器內壓力降為零。流量調節器內的水與自來水的流入水共同提供給用戶用水。流量調節器內儲備水補償的是用戶用水與管網流量之差。
水泵提升壓力為用戶水壓力。
中贏罐式無負壓供水設備選型說明:
本單位產品主要采用不銹鋼材質的流量調節器。選型是根據自來水量(由自來水管徑,壓力進水管長度等條件確定)、顧客實際用水量、建筑物高度等數據來確定的。我單位提供的選型參數標準遵循以下原則:
1) 表中的流量均按實際用水量設計,設備型號為常用推薦型號,也可根據顧客實際情況和特殊要求另行設計。
2) 設備的流量不包括備用泵流量,表中的水泵均有一臺備用泵。
3) 表中所推薦的流量調節器規格是按照自來水滿足用戶要求的情況下常規的型號,如果自來水管徑很細或壓力很低,進水量不能滿足用水高峰的要求,需要重新計算流量調節器的容積,推薦公式如下:
V容積=(Q出- Q進)△t
Q進—用水高峰期的自來水進水量(m3/h)
Q出—用水高峰期的顧客用水量(m3/h)
△t—用水高峰期的持續時間(h)
中贏罐式無負壓供水設備訂貨須知:
1、 顧客可根據我單位提供的樣本,自行選擇設備型號,本產品成套提供。
2、 也可由顧客提供詳細的工程參數,由本單位根據實際情況另行設計和供貨。
3、 設備中水泵優先推薦丹麥格蘭富水泵,也可根據客戶要求選用其它型號水泵。
4、 設備常規供貨范圍:從流量調節器進口的法蘭帶螺栓到水泵出水管兩側法蘭帶螺栓,包括流量調節器進水口前自來水管道的蝶式閥門,出水管路的蝶式閥門、遠傳壓力表,控制柜及設備控制有關的信號線、10米以內的電機動力線。
罐式無負壓供水設備參數
功率范圍:1.1-300kW
電源頻率:35-50Hz
控制連接:2個可編程的模擬輸入(AI);1個可編程的模擬輸出(AO);5個可編程的數字輸入(DI);2個可編程的數字輸出(DO)。
連續負載能力:150% In,每10分鐘允許1分鐘
串行通訊能力:標準的RS—485接口可使變頻器方便地與計算機連接。
保護特性:過流保護、I2t、過壓保護、欠壓保護、過熱保護、短路保護、接地保護、欠壓緩沖、電機欠/過載保護、堵轉保護、串行通訊故障保護、AI信號丟失保護等。










共有3條評論
小區供水設備老化,想換一套新的無負壓供水設備,小區大概有六百戶人家,揚程大概一百米,用什么型號的合適,價錢大概需要多少
工程師給你出設計方案
型號WWG21-39-2無負壓供水設備報價。我是做工程的
營銷經理聯系你
設備運行非常穩定,我們廠區用了5年了,沒出現過什么問題。也比較節能,我們以前每天用五百度電現在只用一百五十度就可以滿足我們的用水要求了。
感謝李工對中贏的支持!您采購的3臺泵二用一備罐式無負壓供水設備運行穩定、零缺陷才是我們的最終追求。歡迎再次合作!